Test Production Line

wellhead1

The test flow on the wells represents a production line with characteristics such as a pilot plant. The main purpose is to allow testing of individual wells and in particular:

  • The control of the operational and productive parameters of the well,
    in order to clarify if the exploitation of the well is suitable for that flow or not.
  • To check through the quantities produced by the various wells, and clarify if the recovery of the fluids is uniform and conveniently distributed in order to avoid imbalances in the reservoir.
  • To check any water formation during test production, therebefore to avoid the formation of pockets of non-extractable oil.

These purposes are inherent to the tests that must be carried out scrupulously because are very important for the life of wells, at least each well must be under test production for 24 hours with a stabilized flow rate.
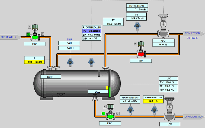
Fig.26 represents the running diagram of a test separator with the gas measurement, oil measurement, and water measurement lines. The working pressure of these separators generally corresponds to the working pressure of the first stage of the normal production separators.

Consequently, the flow rate value of the volumetric counter refers to the flow rate of the oil plus the dissolved gas and plus the emulsion water.
This involves the use of appropriate correction factors (data from ASTM tables) which, taking into account the real situation, allow us to know the effective oil flow rate. The gas measurement must also be correct in order to have a value expressed in Nm3.

So, even is the test separator, the pressure remains still high. The test separator must, in any case, must be equipped with the necessary safety devices in the event of malfunctions such as low pressure, High pressure, or even the Fire&Gas activation, etc.

test separator1Figure 26 - Test Separator

 

favicon bacd 

favicon bacd

+(39) 347 051 5328

Italy - Kazakhstan

09.00am to 18.00pm

About

We offer the best and economical solutions, backed by 27+ years of experience and international standards knowledge, echnological changes, and industrial systems.

Marketing Materials

Spring Renovation
Industry
US Gas Company
Construct
Plus Project
Vam Drilling Service
X Project
X Project
Cabrrus Training

Marketing Materials1

Spring Renovation
Industry
US Gas Company
Construct
Plus Project
Vam Drilling Service
ultrasonic sensor
ultrasonic sensor
Cabrrus Training